제니퍼 마이크로서비스(MSA) 모니터링 신기능

“복잡한 마이크로서비스 환경, 이제 더 직관적이고 효율적으로 관리할 수 있습니다.”
제니퍼의 새로운 MSA 모니터링 기능은 복잡하게 얽힌 마이크로서비스 환경을 한눈에 파악하고 손쉽게 관리할 수 있는 경험을 제공합니다.
제니퍼 마이크로서비스(MSA) 모니터링이 제공하는 새로운 기능을 소개합니다.
클러스터 필터링 및 시각화

복잡한 MSA 환경에서는 수많은 서비스 관계가 동시에 표시되어 문제를 인지하기 어려울 수 있습니다. 이 기능은 복잡도를 해결하고 문제에 집중하도록 도와줍니다. 사용자는 지능형 클러스터 필터링을 통해 현재 가장 문제가 되는 핵심 장애 전파 범위에 즉시 집중할 수 있고, 필터링된 화면에서 노드/엣지 시각화를 통해 에러 여부, 호출량, 응답 시간까지 상세하게 파악할 수 있습니다.
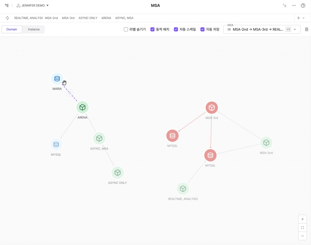
계층형 드릴다운 분석
MSA 대시보드의 핵심 기능인 계층형 드릴다운(Drilldown) 워크플로우를 보여줍니다. 사용자는 전체 도메인 맵에서 시작하여 점차적으로 개별 인스턴스, 그리고 상세 애플리케이션 분석까지 원활하게 이동할 수 있습니다. 이처럼 MSA 대시보드는 도메인(전체) → 인스턴스(개별) → 애플리케이션(상세) 으로 이어지는 유연하고 강력한 드릴다운 경로를 제공하여, 사용자가 복잡한 서비스 환경에서도 즉각적으로 문제를 파악하고 대응할 수 있도록 지원합니다.
애플리케이션 → 트랜잭션 상세 분석
애플리케이션 레벨 분석과 개별 트랜잭션(X-View) 분석의 연계 과정을 보여줍니다. 사용자는 MSA 토폴로지 맵에서 시작하여, 특정 트랜잭션이 어떤 부모 트랜잭션들의 연속적인 호출(Call Chain)을 통해 실행되었는지 그 근본 원인(Root Cause)까지 단계적으로 추적하고 분석할 수 있습니다.
레이아웃 자동 저장 및 동적 배치
수십, 수백 개의 서비스가 복잡하게 얽힌 MSA 환경에서 사용자가 수동으로 노드를 배치하는 것은 불가능합니다. ‘동적 배치’는 이를 자동으로 처리하여 복잡성을 해결하고 사용자의 인지 부하를 줄여줍니다.
뷰포트, 클러스터 이동 및 충돌
뷰포트가 이동하며 전체 맵을 상하좌우로 탐색할 수 있습니다. 개별 노드가 아닌 해당 클러스터에 속한 모든 노드가 하나의 그룹처럼 일괄적으로 이동합니다. 이때 클러스터 내부 노드들의 상대적인 위치는 그대로 유지됩니다. ‘동적 배치’가 활성 상태이므로, 각 노드는 서로를 밀어내는 힘(반발력)을 가지고 있습니다. 두 번째 클러스터가 접근하자, 첫 번째 클러스터의 노드들이 이 반발력에 의해 자연스럽게 뒤로 밀려나며(밀림) 충돌을 회피합니다.
제니퍼 마이크로서비스(MSA) 모니터링
설정이 필요 없는 자동 모니터링
복잡한 설정 과정은 이제 없습니다. 설치하는 순간, 제니퍼가 모든 서비스와 연결 관계를 알아서 발견하고 모니터링을 시작합니다.
- 설치 즉시 시작: 복잡한 설정 과정 없이, 설치만으로 모니터링을 바로 시작할 수 있습니다.
- 완벽한 자동 감지: 눈에 보이지 않던 서비스 의존성까지 놓치지 않고 모두 자동으로 찾아냅니다.
- 항상 최신 상태 유지: 새로운 서비스가 추가되어도 별도 작업 없이 즉시 모니터링에 반영됩니다.
실시간 모니터링
수백 개의 서비스가 운영되는 대규모 환경에서도 브라우저가 멈추는 현상 없이, 쾌적하고 부드러운 모니터링을 경험할 수 있습니다.
- 부드러운 화면 전환: 브라우저가 멈추는 현상 없이, 쾌적하고 부드러운 모니터링이 가능합니다.
- 대규모 환경에서도 안정적으로: 아무리 많은 서비스가 있어도 안정적인 성능을 유지합니다.
- 실시간 토폴로지 업데이트: 서비스 변경 사항이 생기면 토폴로지 맵에 즉시 반영됩니다.
똑똑한 서비스 그룹핑
어지럽게 얽혀있는 서비스들을 제니퍼가 연결 패턴에 따라 의미 있는 그룹으로 자동 정리해 줍니다. 이제 복잡한 화면 대신, 명확한 구조를 한눈에 파악할 수 있습니다.
- 지능형 자동 그룹핑: 서비스 연결 패턴을 분석하여 의미 있는 그룹을 자동으로 만들어줍니다.
- 집중도를 높이는 필터링: 지금 가장 관심 있는 서비스 그룹만 선택해서 화면을 깔끔하게 볼 수 있습니다.
- 중요 그룹 자동 강조: 에러가 발생했거나 트래픽이 집중되는 중요한 그룹을 시각적으로 강조해 줍니다.
깔끔하고 명확한 화면 표시
서비스 간에 순환 참조처럼 복잡한 연결 관계가 있더라도, 제니퍼가 자동으로 화면을 깔끔하게 정리하여 보여줍니다.
- 자동 정리 기능: 복잡한 연결 관계를 자동으로 깔끔하게 정리하여 보여줍니다.
- 핵심 정보 강조: 중요한 연결은 명확하게 유지하면서, 혼란을 줄 수 있는 요소는 지능적으로 정리합니다.
- 직관적인 레이아웃: 누구나 쉽게 이해할 수 있는 명확한 화면을 제공합니다.
모든 통신 방식을 폭넓게 지원
데이터베이스, 웹 통신, 메시징 시스템 등 놓치는 연결 없이 모든 서비스의 의존성을 완벽하게 파악할 수 있습니다.
- 데이터베이스: MySQL, Oracle, MongoDB 등 주요 DB를 모두 지원합니다.
- 웹 통신: HTTP, gRPC, REST API 등 최신 통신 방식을 완벽하게 지원합니다.
- 메시징: Kafka, RabbitMQ 등 메시징 시스템 간의 연결도 추적합니다.
- 완벽한 가시성: 이를 통해 놓치는 부분 없이 전체 서비스 의존성을 파악할 수 있습니다.
더욱 편리해진 주요 기능들
실시간 MSA 대시보드: 20초마다 자동 업데이트되는 서비스 맵으로 전체 현황을 한눈에 확인하고, 개별 서비스까지 단계별로 분석할 수 있습니다.
통합 분석 패널:여러 화면을 오가지 않고 메인 화면과 우측 패널에서 전체 맥락과 상세 분석을 동시에 확인할 수 있습니다.
X-View와 Call Chain 심층 분석: 우측 패널에서 X-View 트랜잭션 분석과 Call Chain 추적까지 연결되는 분석 흐름으로 문제의 근본 원인을 찾을 수 있습니다.
커스터마이징 가능한 MSA 차트: 서버 상태, 애플리케이션 성능, MSA 현황을 하나의 대시보드에서 모니터링할 수 있습니다. 10초 주기로 업데이트되어 빠른 상황 파악이 가능합니다.

안정적이고 효율적인 모니터링 환경 제공
제니퍼는 MSA 모니터링의 성능, 안정성, 사용성을 대폭 개선했습니다.
- 멈추지 않는 화면: 서비스가 많아져도 백그라운드 처리 기술로 끊김 없이 작동합니다.
- 오래 사용해도 쾌적: 메모리 관리 최적화로 하루 종일 사용해도 속도가 유지됩니다.
- 명확한 구조: 복잡한 연결 관계를 자동으로 정리해 한눈에 파악할 수 있습니다.
검증된 기술 스택과 체계적인 아키텍처로 구현되어 안정적인 모니터링 환경을 제공합니다. 제니퍼의 MSA 모니터링 기능은 복잡한 마이크로서비스 환경의 운영 효율성과 사용 편의성 향상에 집중했습니다.
제니퍼 MSA로 마이크로서비스 모니터링을 더 쉽고 효율적으로 관리하세요.









