제니퍼 인사이트(제니퍼 AI)_APM AI, JENNIFER AI
복잡한 모니터링 데이터, AI로 쉽게 읽기
제니퍼는 웹 애플리케이션 성능 모니터링에 특화된 솔루션입니다. 인터넷 서비스를 사용할 때 로딩이 느려지거나 장애로 인해 빈 화면이 나타나는 상황, 이런 문제를 미연에 방지하고 빠르게 인지해 대응하기 위한 도구입니다. 제니퍼는 주요 성능 지표를 1초 단위로 제공해 운영자가 성능 변화와 에러를 즉시 파악할 수 있도록 돕습니다. 이러한 안정성과 실시간성 덕분에 2005년부터 국내 APM 시장 점유율 1위를 꾸준히 유지하고 있습니다.
제니퍼에게 AI는 목적이 아니라 도구입니다
제니퍼가 지향하는 목표는 단 하나입니다.
누구나 더 쉽게 모니터링할 수 있는 제품을 만드는 것.모니터링 분야는 데이터가 풍부하고, 그 데이터에 일정한 패턴이 있습니다. 덕분에 AI 기술과 접점이 많아 오랫동안 연구해 왔지만, 시도할 아이디어는 항상 넘쳐납니다.
지금부터 소개드릴 제니퍼 인사이트(AI) 기능들은 각각 고유한 목표를 갖고 그에 알맞은 기술로 구현되었습니다. 통계 기법, 딥러닝, 규칙 기반 모델, LLM 등 다양한 기술을 기반으로 한 독립적인 기능들이 모여 “더 쉬운 모니터링”을 지향합니다.
통계 기법으로 시작하는 지능형 모니터링
먼저 통계 기법을 활용한 기능부터 간단히 소개드리겠습니다.
Anomaly Event (이상치 탐지)
Anomaly Event는 지표에서 이상치를 찾아내 운영자에게 알려주는 기능입니다. 과거에는 운영자가 “CPU 사용률이 90%를 넘으면 알림”처럼 기준치를 일일이 정해야 했습니다. 하지만 마이크로서비스 환경에서는 모니터링해야 할 서버와 서비스가 수십, 수백 개로 늘어나면서 각 서버의 CPU 사용률, 메모리, 응답 시간마다 기준치를 설정하는 것이 현실적으로 어려워졌습니다. Anomaly Event는 과거 데이터 패턴을 학습해 정상 범위를 자동으로 설정하여, 평소와 다르게 높으면 자동으로 알림을 받을 수 있습니다. 여러 지표에 일괄 적용할 수 있어 설정 부담을 크게 줄였습니다.
Metrics 상관분석
Anomaly Event로 이상 징후를 발견했다면, Metrics 상관분석으로 원인을 추적할 수 있습니다. 예를 들어 CPU 사용률이 급증했을 때 이것이 트래픽 증가 때문인지, 메모리 포화 때문인지 파악해야 합니다. 제니퍼는 피어슨 상관계수로 지표 간 연관성을 수치화해 보여줍니다.여기서 한 걸음 더 나아가 시차 상관관계 분석도 지원합니다. 트래픽이 먼저 늘어나고, 그다음 CPU가 올라가고, 그다음 응답 속도가 느려지는 식으로 시간차를 두고 전파되는 장애도 추적할 수 있습니다.
딥러닝으로 패턴을 읽다
X-View 패턴 인식
다음은 딥러닝 기술을 활용한 기능입니다. X-View라는 제니퍼가 만든 차트에 적용되는 기능이므로, 이 X-View 차트에 대해 먼저 소개드리겠습니다.
X-View는 제니퍼 트랜잭션 분석의 핵심으로, 사용자 요청 하나를 점 하나로 표시합니다. X축은 요청이 완료된 시점을, Y축은 각 요청에 소요된 시간을 나타냅니다. 차트 위쪽에 점이 많다면 응답 지연 트랜잭션이 많아 성능 개선이 필요하다는 뜻이고, 아래쪽에 점이 깔려 있다면 대부분의 요청을 빠르게 처리해 시스템이 정상 운영되고 있다는 뜻입니다. 이처럼 X-View는 강력한 모니터링 도구이지만, 산점도 형태를 시스템 상황과 연관 지어 해석하는 것이 익숙하지 않은 분들에게는 어려울 수 있습니다. X-View 패턴 인식은 차트를 실시간으로 분석해 “파도치기 패턴”, “폭포수 패턴” 같은 장애 패턴을 자동으로 찾아냅니다. 예를 들어 파도치기 패턴이 감지되면, “트래픽 증가에 따라 응답 시간이 불안정해지고 있다”는 해석을 제공합니다.
이 기능은 Few-shot Learning이라는 딥러닝 기법으로 구현되었습니다. 두 개의 패턴을 비교해 유사도를 계산하는 방식이라 사용자가 직접 패턴을 등록할 수도 있습니다. 브라우저에서 실행되므로 별도 서버도 필요 없고, 응답도 빨라 1초마다 실시간으로 패턴을 인식합니다. 이러한 deep learning on browser 구조는 그 독창성과 유용성을 인정받아 특허로 등재되었습니다.
유사 애플리케이션 검색
같은 Few-shot Learning 모델을 확장해 유사 애플리케이션 검색도 지원합니다. X-View 패턴 인식이 “현재 차트가 파도치기 패턴과 얼마나 유사한가?”를 계산한다면, 유사 애플리케이션 검색은 “두 애플리케이션의 X-View 패턴이 얼마나 비슷한가?“를 계산합니다. 최근 많은 시스템이 마이크로서비스 아키텍처로 구성되면서 하나의 기능을 위해 여러 서비스가 연동됩니다. 한 서비스에 문제가 생기면 연관된 다른 서비스들도 연쇄적으로 영향을 받습니다. 유사 애플리케이션 검색을 사용하면 수십 개의 서비스를 일일이 확인할 필요 없이 장애 영향 범위를 빠르게 파악하고 원인을 추적할 수 있습니다.
대표 트랜잭션 필터링
모든 문제를 딥러닝 모델로 해결할 필요는 없습니다. 요령만 잘 안다면 간단한 규칙만으로도 많은 일을 할 수 있습니다. 대표 트랜잭션은 응답 시간, 에러 종류 등으로 비슷한 트랜잭션을 자동으로 묶어주는 규칙 기반 기능입니다. X-View에서 확인해야 할 트랜잭션 수를 대폭 줄여 빠르게 핵심만 분석할 수 있게 합니다.
규칙 기반으로 전문가의 노하우를 담다
Application Insights

모든 문제를 딥러닝 모델로 해결할 필요는 없습니다. 요령만 잘 안다면 간단한 규칙만으로도 많은 일을 할 수 있습니다.
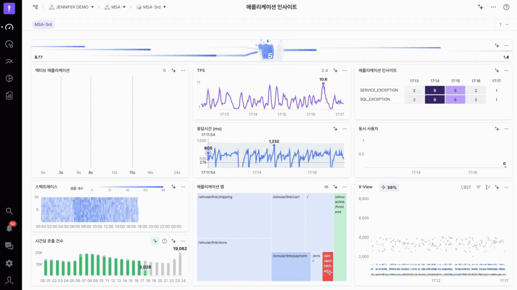
대표 트랜잭션은 응답 시간, 에러 종류 등으로 비슷한 트랜잭션을 자동으로 묶어주는 규칙 기반 기능입니다. X-View에서 확인해야 할 트랜잭션 수를 대폭 줄여 핵심만 빠르게 분석할 수 있게 합니다. 애플리케이션 인사이트(Application Insights)는 APM 전문가의 노하우를 규칙 기반 모델로 체계화한 기능입니다. 대시보드에서 선택한 대상의 최근 10분간 데이터를 자동 분석해 미리 준비된 시나리오에 따라 문제를 분류합니다.
실시간 모니터링에서는 빠른 대응이 무엇보다 중요합니다. 하지만 대시보드나 알림으로 이상 징후를 발견했을 때, 정확한 원인을 찾으려면 여러 화면을 오가며 다양한 지표를 조합해야 하는 어려움이 있었습니다.
애플리케이션 인사이트는 히트맵 차트에서 SERVICE_EXCEPTION, BAD_RESPONSE_TIME처럼 발생한 문제 유형과 빈도를 실시간으로 보여줍니다. 특정 문제를 선택하면 상세 분석 팝업이 나타나 “정확히 어떤 애플리케이션에서 문제가 발생했는지” 같은 구체적인 정보를 제공하고, 트랜잭션 분석 등 문제 해결을 위한 다음 단계를 추천합니다. 문제 인지부터 상세 분석, 원인 파악까지 하나의 흐름 안에서 유기적으로 연결되어 모니터링 효율을 높입니다.
LLM, 모니터링에 대화를 더하다
다음으로 LLM을 활용한 기능들을 소개드리겠습니다. LLM은 Large Language Model로, 자연어를 이해하고 생성할 수 있는 AI 기술입니다. 제니퍼는 2년 전부터 LLM을 활용해 고객 편의성을 높여왔고, 최근에는 더욱 진화된 신기능을 선보이고 있습니다.
도움말 챗봇

먼저 이미 많은 고객이 활용하고 계신 도움말 챗봇을 간단히 소개드리겠습니다. 제니퍼는 APM 솔루션이다 보니 기능이 방대하고 용어도 생소해서 매뉴얼에서 원하는 내용을 찾기가 쉽지 않습니다. 도움말 챗봇은 이런 불편함을 해소하기 위해 만들어졌습니다.
이 기능은 RAG, 즉 Retrieval-Augmented Generation 기술로 구현되었습니다. 제니퍼 매뉴얼에서 사용자 질문에 맞는 정보를 검색해 정확한 답변을 생성합니다. 여기서 중요한 것은 검색 품질입니다. 최고의 결과를 얻기 위해 검색 시스템을 제니퍼에 맞춰 직접 구현했습니다. 덕분에 범용 솔루션보다 훨씬 정확한 답변을 제공할 수 있습니다.
도움말 챗봇은 2년간 2만 5천 건 이상의 질문에 답변했고, 지금도 월 1,000~2,000건의 질문을 처리하고 있습니다. 매뉴얼을 찾아 헤매는 시간 없이 즉시 정확한 답변을 얻을 수 있어 고객 만족도가 높은 기능입니다.
인사이트 챗
올 10월에 새롭게 선보인 인사이트 챗은 자연어 대화로 실시간 데이터를 분석하는 기능입니다. 도움말 챗봇이 “제니퍼 사용법”을 알려준다면, 인사이트 챗은 “여러분의 시스템 데이터”를 직접 분석해줍니다.
이 기능은 텍스트뿐만 아니라 이미지도 이해할 수 있는 멀티모달 LLM을 사용합니다. 대시보드 화면을 캡처해 서비스 응답 시간이 느려지는 원인을 물어볼 수 있습니다. 마치 여러분 옆에서 같은 화면을 보며 분석하는 것처럼요.
여기에 더해 인사이트 챗은 제니퍼 Open API를 도구로 활용하도록 설계했습니다. AI가 질문 의도를 파악해 필요한 데이터를 자동으로 불러옵니다. 그 결과는 테이블이나 차트로 시각화되어 한눈에 파악할 수 있도록 제공됩니다.
제니퍼는 API 호출 내역과 추론 과정도 투명하게 공개합니다. AI가 어떤 데이터를 조회했고 어떤 논리로 결론을 냈는지 확인할 수 있어 분석 결과를 검증하고 신뢰할 수 있습니다. 인사이트 챗을 통해 필요한 순간마다 전문가 수준의 조력을 받을 수 있습니다.
복잡한 데이터를 단순하게
스택트레이스 인사이트
스택트레이스 인사이트는 복잡한 에러 호출 스택을 자동 분석해 병목 지점을 찾아주는 기능입니다. 애플리케이션에서 에러가 발생하거나 응답이 느릴 때 스택트레이스를 확인하면 수십 개에서 수백 개의 함수 호출이 나옵니다. 이 중에서 실제 문제 원인이 되는 부분을 찾는 것은 숙련된 개발자에게도 쉽지 않은 일입니다.
스택트레이스 인사이트는 단일 에러부터 대량 집계까지 모두 분석할 수 있습니다. 하나의 느린 요청을 분석할 때는 개별 스택을 보고, 전체적인 성능 패턴을 파악할 때는 SFR 차트를 활용합니다. SFR, 즉 Stacktrace Flight Recorder는 수백 개의 스택트레이스를 하나의 차트로 집계해 어느 함수에서 시간이 소요되는지 보여줍니다. 실제 운영 환경에서 반복되는 병목을 빠르게 발견하는 데 특히 효과적입니다.
트랜잭션 인사이트
트랜잭션 인사이트는 단일 트랜잭션 내에서 발생한 모든 데이터를 종합 분석해 문제의 근본 원인을 찾아주는 기능입니다. 제니퍼는 트랜잭션이 실행될 때 SQL 쿼리, 외부 API 호출, 에러 메시지 등 다양한 정보를 프로파일로 수집합니다. 하나의 트랜잭션에도 수십, 수백 개의 프로파일이 기록되는데, 이 중에서 진짜 문제를 찾아내는 데 시간이 걸릴 수 있습니다. 이럴 때 트랜잭션 인사이트가 유용합니다.
트랜잭션 인사이트는 Service Exception이 발생하는 상황에서 단순히 에러 메시지를 보여주는 데 그치지 않고, “데이터를 추가할 때 ‘id’ 값이 없어 발생한 문제입니다”처럼 에러 원인을 설명합니다. 더 나아가 “가장 좋은 해결책은 데이터베이스 테이블의 ‘id’ 필드를 자동 증가(auto-increment)로 설정하는 것입니다”라며 확실한 해결 방법까지 제시합니다.
스택트레이스, 트랜잭션 인사이트와 같은 기능이 길고 복잡한 데이터를 먼저 분석해주는 덕분에 운영자는 원인 파악 시간을 단축하고 문제 해결에 집중할 수 있습니다.
어떤 환경에서든 작동하는 AI, 인공지능과 APM의 미래
지금까지 소개드린 제니퍼 인사이트 기능들은 GPT와 같은 강력한 모델을 활용해 뛰어난 분석 능력을 제공합니다. 하지만 현실적으로 많은 환경에서 보안 정책상 외부 AI 서버와 통신하기 어려운 제약이 있습니다.
제니퍼소프트는 이러한 폐쇄망 환경에서도 AI 분석 기능을 제공하기 위해 브라우저 LLM을 개발했습니다. 곧 브라우저 LLM에서 동작 가능한 대시보드/차트 인사이트 기능도 공개될 예정입니다.
제니퍼 AI, 기술이 아닌 가치를 선택하다
제니퍼소프트는 AI 기술을 각 문제에 맞게 선택해 사용합니다. 통계 기법, 딥러닝, 규칙 기반 모델, LLM까지 각 기술의 장단점을 고려해 최적의 조합을 찾습니다. 유행하는 기술이라고 무조건 쓰는 것이 아니라, 실제로 고객에게 도움이 되는지를 먼저 생각합니다.
LLM은 모니터링 분야에서 실질적인 도움을 줄 수 있다고 보고 있으며, 기술 발전에 따라 더 큰 기회가 열릴 것이라 믿고 있습니다. AI 기술은 매달 새로운 돌파구가 나올 정도로 빠르게 발전하고 있습니다. 더 정확한 분석, 더 깊은 추론, 더 자연스러운 대화가 가능해지고 있습니다. 알아서 필요한 데이터를 찾고, 연관 정보를 종합해 원인과 맥락까지 설명하는 AI가 가능해질 것으로 예상합니다. 제니퍼소프트는 이런 기술 발전을 제품에 지속적으로 적용해 모니터링 분야에 특화된 최고 수준의 AI 분석을 제공하겠습니다.
추가 비용 없는, 제니퍼 AI를 활용하세요.
AI기술을 도입할 때 머신러닝과 같은 복잡한 연산을 위해 추가적인 서버 자우너이나 비용이 요구되는 경우가 있습니다. 그러나 제니퍼의 경우에는 이러한 추가 지원이나 비용이 필요하지 않습니다. 제니퍼는 모든 AI 기능이 기존 장비에서 원활하에 작동할 수 있도록 최적화하여 설계하고 구현했습니다. 최신 버전의 제니퍼를 설치하면 이 모든 AI 기능을 추가 비용 없이 사용할 수 있습니다.


























